了解最新公司動態及行業資訊


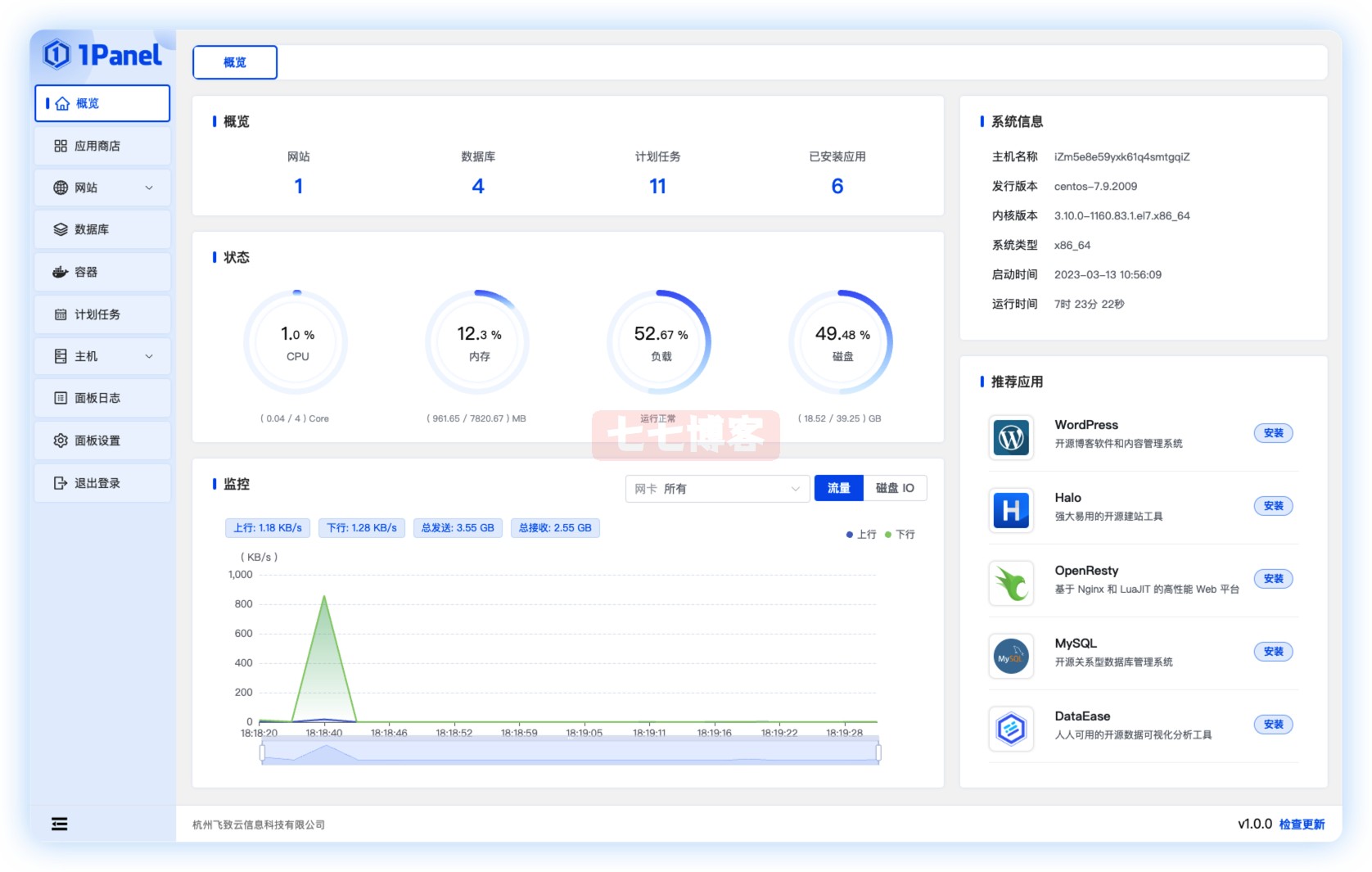
是一款全新的Linux服務器運維管理面板。 采用現代化設計和開源技術,為用戶提供高效、安全、可靠的運維管理體驗。 在快速建站方面,與Halo深度集成,支持域名綁定和SSL證書配置,一鍵完成建站。 在高效管理方面服務器運維技術,提供Web端應用管理、主機監控??、文件管理、數據庫管理、容器管理等功能,讓用戶輕松管理和維護服務器。

在安全可靠性方面,最大限度地減少漏洞暴露,并提供防火墻、安全審計等功能,保證服務器的安全可靠。 備份方面,支持一鍵備份恢復功能,提供云存儲服務,確保數據備份永不丟失。 總的來說是一款輕量級的服務器運維面板,功能類似于寶塔面板,對于需要管理Linux服務器的用戶來說是個不錯的選擇。 目前支持服務器運維技術,/,一鍵安裝命令。一路默認回車即可,面板端口隨機,根據自己的端口開啟服務器端口即可,也可以自己設置端口

Ubuntu安裝命令 curl?-sSL?https://resource.fit2cloud.com/1panel/package/quick_start.sh?-o?quick_start.sh?&&?sudo?bash?quick_start.sh RedHat?/?CentOS安裝命令 curl?-sSL?https://resource.fit2cloud.com/1panel/package/quick_start.sh?-o?quick_start.sh?&&?sh?quick_start.sh Debian curl?-sSL?https://resource.fit2cloud.com/1panel/package/quick_start.sh?-o?quick_start.sh?&&?bash?quick_start.sh

隱藏內容需要登錄才能查看
登錄